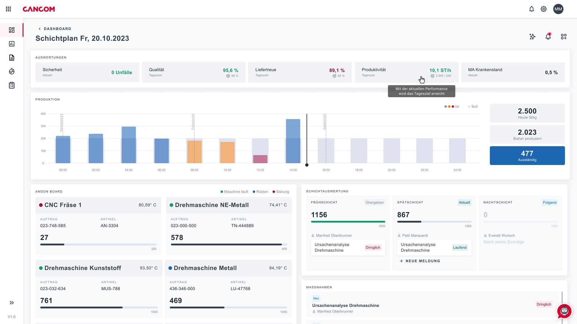
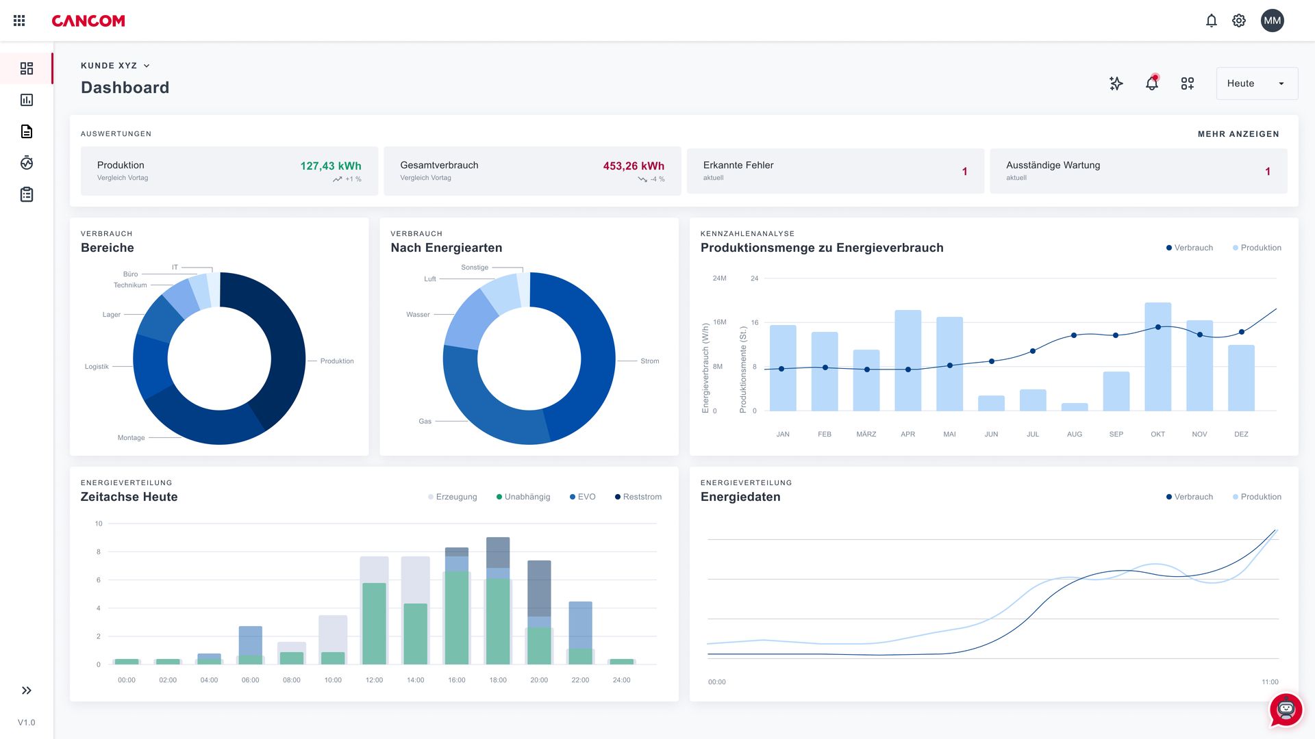
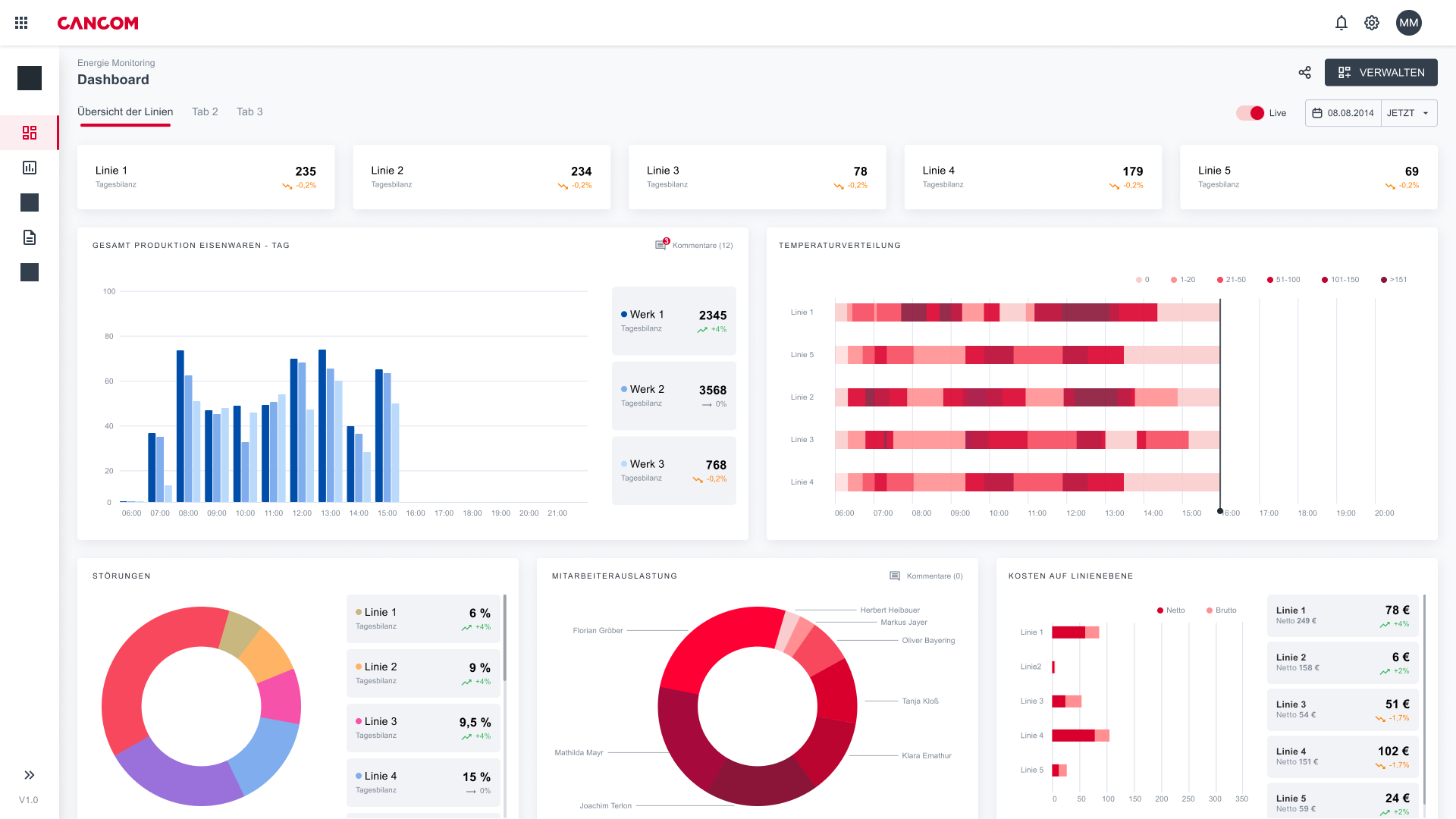
The Industrial Data Platform (IDP) from CANCOM Austria is a centralised data platform that has been specially developed to increase efficiency and transparency in industrial production environments. It solves challenges such as isolated data silos, heterogeneous IT and OT structures and a lack of connectivity.
As a central data hub, the platform consolidates machine data, measured values and other sensor data from different sources. This creates a networked database for integration, analysis and utilisation across different machines and systems. It enables data-driven optimisation, machine learning (ML) and Industrial AutoML, supports anomaly detection and predictive maintenance, reduces downtime and unplanned outages and creates the basis for new, data-based business models.
The IDP also serves as a powerful interface for heterogeneous systems and facilitates the creation of customised reports and the automation of production processes. With real-time data, it supports AI transformation, enables data-driven decisions and optimises product quality, machine and system performance. Even companies without in-depth knowledge of data science can train ML models, recognise anomalies and develop new use cases - for additional added value and long-term business success.
With CANCOM Austria's IDP, companies create a future-proof data infrastructure that intelligently connects IoT sensors, machine and production data, reduces downtime and enables data enablement for innovative Industry 4.0 applications.
.png)













